什么是核电站?
核电站是利用原子核裂变或聚变反应所释放的能量来产生电能的发电站。当前,商业运行中的核电站都是利用核裂变反应来发电。
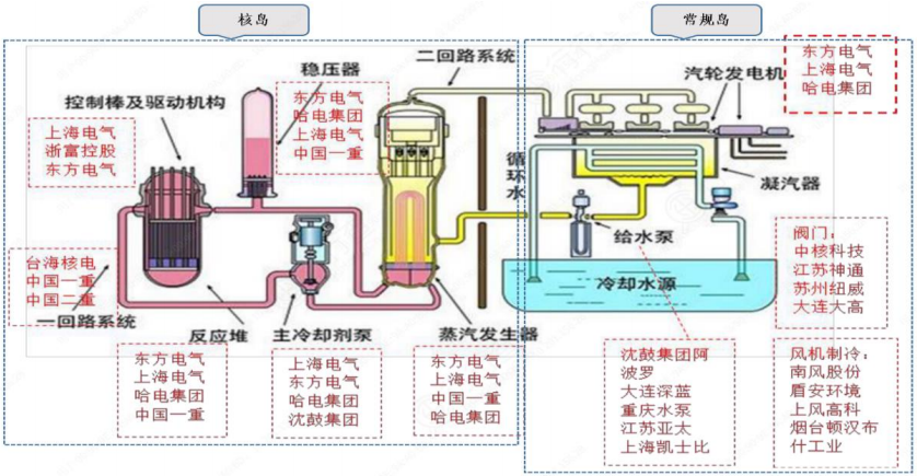
核电站主要由利用原子核裂变产生蒸汽的核岛(包括反应堆装置)、利用蒸汽发电的常规岛(包括汽轮发电机系统)及辅助设备三大系统构成。
核岛主要设备:反应堆堆芯、反应堆压力壳、堆内构件、控制棒驱动机构、蒸汽发生器、主泵、主管道、安注箱、硼注箱和稳压器等。
常规岛主要设备:汽轮机、发电机、除氧器、凝汽器、汽水分离再热器、高低压加热器、主给水泵、燃料转运装置、凝结水泵、主变压器和循环水泵等。
辅助系统主要设备:核蒸汽供应系统之外的部分,即化学制水、海水、制氧、压缩空气站,排水系统,供热通风与空气调节系统等。
核电站主要设备及相关设备企业

目前运行和在建的核电站类型主要是压水堆核电站、重水堆核电站、沸水堆核电站、快堆核电站和气冷堆核电站等。
中国有多少核电站?
中国核电站分布图

截止2022年3月31日,中国共有23座核电站(仅中国大陆),分别为:徐大堡核电厂、红沿河核电厂、石岛湾核电厂、国和一号示范工程、海阳核电厂、田湾核电站、秦山核电厂、秦山第二核电厂、秦山第三核电厂、方家山核电厂、三门核电厂、三澳核电厂、宁德核电厂、福清核电厂、漳州核电厂、太平岭核电厂、岭澳核电厂、大亚湾核电厂、台山核电厂、阳江核电厂、防城港核电厂、昌江核电厂、昌江小堆示范工程。
截至2022年3月31日,我国大陆地区共有在建和运行核电机组71台,其中运行机组54台。2022年第一季度,运行核电机组状态正常,三道安全屏障完整,
未发生危及公众和环境安全的放射性事件。




注:示意图仅包括中国大陆地区核电厂分布
中国第一座核电站
我国第一座核电站是秦山核电站。
1991年12月15日,我国自行设计建造的第一座核电站——秦山核电站并网发电。
1991年12月15日0点15分,随着操作员按下启动钮,核电电流并入华东电网,秦山核电站正式并网发电,结束了我国内地没有核电的历史。
早在1970年,党中央就提出要建核电站,周恩来总理主持审批了第一座核电站的建设方案。1985年3月,在浙江嘉兴的海边,秦山核电站破土动工。一座核电站由大小几十万个设备部件构成,质量不允许有丝毫差错。一切从零开始,专家凭借记忆中几张国外核电站的图纸,克服人才、技术、设备全面匮乏的难题,步步摸索,最终完成了秦山核电站的设计。
截止2019年12月,秦山核电站已有9台运行机组,累计发电超过5600亿度,成为全国核电机组数量最多、堆型品种最丰富、装机容量最大的核电基地,年发电量约500亿千瓦时。
参考源:核安全局
核电是一种安全、清洁、可靠的能源,是“唯一能有效替代化石能,并能满足全球能源需求的无温室气体排放的电源”。核电作为一种安全、清洁、可靠的能源,能够有效地利用资源、提高国家能源安全水平、减少环境污染、实现国民经济可持续发展。以上就是对核电站方面的一些简单介绍,希望对你有所帮助。更多相关内容,敬请关注三个皮匠报告的行业知识栏目了解。
本文由@-YANYI 发布于三个皮匠报告网站,未经授权禁止转载。
推荐阅读
2022年中国核电市场规模、行业发展前景及行业痛点一览
第三代核电技术是什么?世界主流第三代核电技术有哪些?
中国核电政策有哪些?中国核电政策一览
中国核电产业发展历程、产业链及上市公司、行业政策一览
日本福岛核事故后,中国核电政策一览